본문 바로가기

FINANCE SCOPE

구독하기
IT/컴퓨터공학

엑셈, ‘엑셈원’ AWS 연계 확대... 성능 강화로 클라우드 시장 공략

배도혁 기자

입력 2025.03.12 14:49

숏컷

X

IT 성능 관리 전문 기업 엑셈이 하이브리드 클라우드 환경 통합 모니터링 솔루션 ‘엑셈원(exemONE)’의 AWS 연계를 확대하고, 다양한 기능을 개선하며 성능을 대폭 향상시켰다고 12일 밝혔다.

엑셈원은 지난해 4월 출시 이후 20개 이상의 고객사를 확보하며 빠르게 시장 점유율을 확대했다. 소프트웨어 라이선스와 유지보수를 포함한 누적 매출이 20억원을 돌파해, 엑셈의 역대 최고 실적 달성에 기여했다.

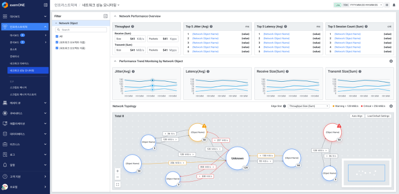
엑셈원 NPM(Network Performance Monitoring) 목업(mock-up) 화면 (사진 = 엑셈)


엑셈 관계자는 "고객 맞춤형 커스터마이징, 신속한 기술 지원, 고객 요구 사항 반영을 통한 기능 개발이 엑셈원의 성장을 이끄는 핵심 요인"이라고 설명했다.

지난해 7월 1차 메이저 업그레이드 이후 엑셈원은 지원 중인 데이터베이스(DB) 범위를 지속적으로 확대하고, 실제 사용자 및 네트워크 모니터링 기능을 강화했다. 특히 AWS 연계를 더욱 확대하면서 클라우드 환경에서의 모니터링 기능을 고도화했다.

엑셈원은 기존 오라클, 포스트그레SQL(PostgreSQL) 등 주요 DB를 지원하는 데 이어, 문서형 DB의 대표주자인 몽고DB(MongoDB)와 국내 공공기관에서 사용이 증가하고 있는 큐브리드(CUBRID) 모니터링까지 추가로 지원하게 됐다. 사실상 국내에서 사용되는 거의 모든 DB를 모니터링할 수 있도록 개선됐다.

엑셈원의 ‘RUM(Real User Monitoring)’은 실제 사용자의 관점에서 서비스 성능을 측정하므로 사용자 경험을 이해하고 개선하는 데 중요한 역할을 한다.

구체적으로 RUM은 페이지 로드 시간, 서버 응답 시간, 리소스 다운로드 시간 등 다양한 지표를 통해 웹 애플리케이션의 성능을 정밀하게 분석한다. 또한 타임라인 차트를 통해 리소스 로드의 시작, 종료 시점과 경과 시간을 빠르고 편리하게 파악할 수 있다.

네트워크 성능 모니터링(NPM) 기능 역시 개선됐다. 네트워크 세션 간의 연결 관계를 시각적으로 표현하는 네트워크 토폴로지 맵을 제공하며, 사용자가 물리적 장비를 맞춤형 논리적 구조로 그룹핑해 관리할 수 있도록 지원한다. 이를 활용하면 시스템 운영자가 네트워크 정체, 장애, 트래픽 증가 등의 문제를 신속하게 감지하고 대응할 수 있다.

이외에도 다수의 장비를 태그화해 그룹별 관리가 가능하도록 한 ‘사용자 정의 태그’ 기능이 추가됐으며, 다양한 API 방식으로 외부 연계 기능을 강화했다. 또한 쉘 스크립트 매니저, 서킷 브레이커, 엘라스틱서치(ElasticSearch) 및 프로메테우스(Prometheus) 데이터 연동 기능을 지원하며, 고객들의 호평을 받은 성능 분석(PA) 저작 도구 기능도 개선됐다.

고평석 엑셈 대표는 “맥스게이지(MaxGauge)와 인터맥스(InterMax)를 개발하며 축적한 기술력이 엑셈원에 통합되면서 빠른 시장 점유율 확대가 가능해졌다”며 “올 4월에는 AI 기반 이상 탐지 모델과 AI 챗봇을 탑재해 더욱 고도화된 엑셈원을 선보일 예정”이라고 말했다.

배도혁 기자 dohyeok8@finance-scope.com

섹터 VIEW